Finally had a chance to look at my Nikon photos of the aurora borealis on 9/2. I had three shots that are worth sharing. I have lots of ideas on how to improve these ... but more than anything I'm grateful I had the opportunity to see the northern lights in my home state. Let me know what you think.

#michigan #upperpeninsula #northernlights #auroraborealias

Last updated 2 years ago

Shooting with the Nikon, I realized early on the lights were too dim for autofocus. Next time I need to make sure my manual focus is set correctly before it's dark πŸ™„. I think some of the shots were still good, but there was a lot of guessing happening. This was a great reminder to practice more night shooting.

Enjoy this short clip of the over (2/2).

#northernlights #lakesuperior #michigan #upperpeninsula

Last updated 2 years ago

Last night I saw the for the first time. I am still ecstatic!

We arrived at the coast of Lake Superior near Porcupine Mountains about 15 min before the lights appeared. This photo was from my phone. It was interesting to see how various phones from my friends and bystanders captured the lights. I also managed to capture a short timelapse I'll try to share in a comment. I've also added a screen capture of our location (1/2).

#northernlights #michigan #upperpeninsula

Last updated 2 years ago

josh schroeder · @jdschroeder
28 followers · 50 posts · Server urbanists.social

Aurora season is coming. Despite the clouds and bright moonlight, I managed to catch a glimpse last night.

#northernlights #auroraborealis

Last updated 2 years ago

Expat Repeat · @ExpatRepeat
134 followers · 572 posts · Server zeroes.ca

The world is on fire, and consumed by insanity, but there is still beauty. Tonight, I saw the Northern Lights for the first time ever. And I live in Canada. I somehow was never in the right place at the right time before, and I was beginning to wonder if it was some sort of snipe hunt prank thing that everyone was in on. But tonight, someone posted on my neighbourhood FB page that they could see them, so I went and looked out the darkest window in my home. After a few moments of my eyes adjusting... there they were. This is the only form of "gas-lighting" that I know of that is beautiful. And also possible the one time I am grateful for my FB neighbourhood page.

#gaslighting #northernlights #apocalypse

Last updated 2 years ago

Bryan Hansel · @bryanhansel
5129 followers · 3403 posts · Server mstdn.social

We had a little northern lights the other night. The display was right at the end of astronomical twilight and lasted about five minutes. Right place and right time to get them.

#Minnesota #northernlights #night #Photography

Last updated 2 years ago

MicheleV_AK · @MicheleV_AK
5554 followers · 5672 posts · Server sfba.social

They are back!!! Northern Lights in Prince William Sound out of Valdez last night. Photos by Todd Graven.

#alaska #northernlights #itsnotwinteryet

Last updated 2 years ago

Mark Wyner :vm: · @markwyner
2133 followers · 2793 posts · Server mas.to

Northern Lights (aurora borealis) over an abandoned weather station in Teriberka.

Photo, Andrey Belavin:
instagram.com/TED.NS/

#auroraborealis #northernlights #astronomy #nature #photograph #photography

Last updated 2 years ago

Vision-Logic Landscapes · @Jaycee
950 followers · 10098 posts · Server zirk.us
Jenna · @aronow
1039 followers · 3741 posts · Server hachyderm.io

Finished the for my second dad! I’m so thrilled with how it came out - frame coming tomorrow!!

#northernlights #crossstitch #embroidery #crafts

Last updated 2 years ago

Art Rosnovsky · @rosnovsky
300 followers · 1893 posts · Server lounge.town
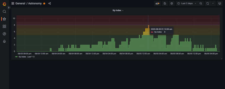
Brian Jackson · @brian
1105 followers · 745 posts · Server graphics.social

Randomly checked my Grafana dashboard and saw the Kp Index for last night was pretty high for a little bit. Sure enough, my camera captured a faint aurora here in CT around 1 am! (look for the pillars dancing near the bottom of the frame)

#astrophotography #aurora #northernlights

Last updated 2 years ago

Santiago AndrΓ©s Triana · @repepo
404 followers · 65 posts · Server fediscience.org

The of January 19th, 1839. by Sigismond Himely, Fram Museum , .

#art #aurora #norway #oslo #drawing #northernlights

Last updated 2 years ago

Julie Webgirl · @juliewebgirl
658 followers · 3417 posts · Server mstdn.social

Oooooooh Looks promising!

Alert!!

Look how low it might go!!

Tag me if you see them!!


#onceinalifetime #wawx #northernlights #auroraborealis #Seattle #auroras

Last updated 2 years ago

Julie Webgirl · @juliewebgirl
644 followers · 3372 posts · Server mstdn.social

!

Keeping fingers crossed for an Aurora show tonight in ! Chances look pretty good.

AND it looks like a clear night! 😯

swpc.noaa.gov/communities/auro

#northernlights #auroraborealis #blaine #bellingham #washingtonstate #pnw #Seattle #auroras

Last updated 2 years ago

Julie Webgirl · @juliewebgirl
638 followers · 3268 posts · Server mstdn.social

Seriously???

It's cloudy.

Because of course it is.

#cloudy #northernlights #auroraborealis #Seattle

Last updated 2 years ago

Yesterday afternoon I was on @BBCOxford talking to the lovely Alice Hopkins about how you can distinguish a display of / from festival lights. You can listen again using the link below (skip forward to 2hrs 38mins)
bbc.co.uk/sounds/play/p0fxqpb6

#auroraborealis #northernlights

Last updated 2 years ago

JanluitPhotos · @JanLuitPhotos
1058 followers · 12690 posts · Server photog.social
Murad · @ElHadjiMurad
651 followers · 3935 posts · Server wandering.shop

I don't get why people drive for miles to see the "northern lights". Here in the UK, we literally have lights installed on every street. Scandinavians are weird...

#scandinavians #northernlights

Last updated 2 years ago

Bryan Hansel · @bryanhansel
5015 followers · 3076 posts · Server mstdn.social

It looks like the CME just hit the atmosphere. Hopefully, it lasts until it gets dark here! It would be fun to see the northern lights tonight.

#northernlights

Last updated 2 years ago